INTEGRATED FIRE SAFETY PLATFORM
防火单位智慧消防管理平台综合运用人工智能、大数据、云计算、物联网、5G等前沿技术,实现以视频监控系统为主的安防系统、传统消防联网系统与物联网消防监控系统的消安一体化融合,实现“四个一体化”,包含多系统接入一体化、告警联动一体化、值守展现一体化、各系统感知一体化,全面提升消安一体化系统管理感知、监测、决策的信息服务能力。
Core Functions

实现不同用户的查询与管理、角色管理和菜单管理,对不同园区、不 同部门、岗位的管理,以及使用日志的信息管理。

实现传统消防系统的信息采集和物联网消防系统的设备管理勤务中心功能:实现对消控室、监控室值守人员的班制管理、巡查路线、工单明细、培训任务、学习资料、应急预案、应急演练技术服务等管理。

接入视频监控系统和一键报警系统的统一展现。

对首页驾驶舱地图需要展现的点位等信息实现统计调整,室内图层做点位布放。

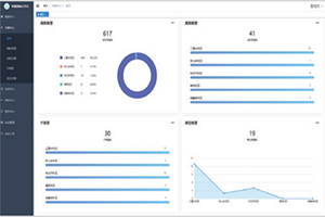
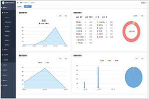
主要实现对安防系统、消防系统、IT网络及设备等系统报警信息的分级分类告警。

数据中心主要展示所有子系统设备、建筑、区域、事件、人员等相关联信息的数据功能。
Customer Value

系统将消防、安防系统以标准化的形式进行融合,实现统一高效的管理,为用户提供统一化、标准化、综合化的接入一体化平台。

系统将各系统内的设备信息.状态信息、业务告警信息进行一体化呈现,为用户提供统--告警途径,方便用户统- -处理各系统、各类型的各种业务状态告警信息。

系统将安防、消防值守进行合理有效的搭配,使用户的人、财、物处于最佳的结合状态,实现企业管理优化,管理精细化,提高安保勤务效率。

系统将安防、消防类感知数据进行融合分析、为平台万物互联、人机交互,提供感知数据,为用户云、管、端相结合的智慧化综合安保平台,提供强大可靠的数据支撑。